
212
‚Ó‰ÓÈ ÏÓÊÂÚ ÒÓ‰ÂʇڸÒfl Ë ÌÂÙÚ¸ ÔË Ì·Óθ¯ÓÈ ÌÂÙÚÂ̇Ò˚-
˘ÂÌÌÓÒÚË.
éÒÌÓ‚ÌÓ Ú·ӂ‡ÌËÂ, Ô‰˙fl‚ÎflÂÏÓ ÔË ‡Á‡·ÓÚÍ ÌÂÙÚÂ-
„‡ÁÓ‚˚ı ÏÂÒÚÓÓʉÂÌËÈ Í‡Í Ò ‚ÓÁ‰ÂÈÒÚ‚ËÂÏ Ì‡ Ô·ÒÚ, Ú‡Í Ë ·ÂÁ
Ú‡ÍÓ‚Ó„Ó, ÒÓÒÚÓËÚ ‚ ÚÓÏ, ˜ÚÓ ÌÂÙÚ¸ Ì ‰ÓÎÊ̇ ÔÂÂÏ¢‡Ú¸Òfl ‚
ÒÚÓÓÌÛ „‡ÁÓ‚ÓÈ ¯‡ÔÍË. à̇˜Â „Ó‚Ófl, ‡Á‡·ÓÚ͇ ÌÂÙÚ„‡ÁÓ‚Ó„Ó
ÏÂÒÚÓÓʉÂÌËfl ‰ÓÎÊ̇ ÓÒÛ˘ÂÒÚ‚ÎflÚ¸Òfl Ú‡ÍËÏ Ó·‡ÁÓÏ, ˜ÚÓ·˚
„‡ÁÓÌÂÙÚflÌÓÈ ÍÓÌÚ‡ÍÚ Ì ÔÂÂÏ¢‡ÎÒfl ‚ ÒÚÓÓÌÛ „‡ÁÓ‚ÓÈ ¯‡ÔÍË.
ë˜ËÚ‡ÂÚÒfl, ˜ÚÓ ÌÂÙÚ¸, ÔÂÂÏÂÒÚË‚¯‡flÒfl ‚ „‡ÁÓ‚Û˛ ¯‡ÔÍÛ, ÒÓ-
Á‰‡ÒÚ ‚ ÌÂÈ ÓÒÚ‡ÚÓ˜ÌÛ˛ ÌÂÙÚÂ̇Ò˚˘ÂÌÌÓÒÚ¸, ‚ ÂÁÛθڇÚ ˜Â„Ó
‚ÓÁÌË͇˛Ú ‰ÓÔÓÎÌËÚÂθÌ˚ ÔÓÚÂË ÌÂÙÚË ‚ „‡ÁÓ‚ÓÈ ¯‡ÔÍÂ, „‰Â
ÌÂÙÚ¸ ·Û‰ÂÚ “‡ÁχÁ˚‚‡Ú¸Òfl” ÔÓ ÔÓËÒÚÓÈ Ò‰Â.
èË ‡Á‡·ÓÚÍ ÌÂÙÚ„‡ÁÓ‚˚ı ÏÂÒÚÓÓʉÂÌËÈ Ì‡ ÂÒÚÂÒÚ‚ÂÌ-
Ì˚ı ÂÊËχı Ô‰ÓÚ‚‡˘ÂÌË ÔÂÂÏ¢ÂÌËfl „‡ÁÓÌÂÙÚflÌÓ„Ó ÍÓÌ-
Ú‡ÍÚ‡ ‚ ÒÚÓÓÌÛ „‡ÁÓ‚ÓÈ ¯‡ÔÍË ÓÒÛ˘ÂÒÚ‚ÎflÂÚÒfl ÔÛÚÂÏ ÔÓ‰‰Âʇ-
ÌËfl ÎË·Ó ÌÛ΂ӄÓ, ÎË·Ó ÓÚˈ‡ÚÂθÌÓ„Ó ÔÂÂÔ‡‰‡ Ô·ÒÚÓ‚Ó„Ó
‰‡‚ÎÂÌËfl ÏÂÊ‰Û ÌÂÙÚflÌÓÈ Ë „‡ÁÓ‚ÓÈ ˜‡ÒÚflÏË.
í‡Í‡fl ‡Á‡·ÓÚ͇ Ô Ë‚Ó‰ËÚ ËÎË Í Ì‰ÓÔÛ˘ÂÌ˲ ÓÚ·Ó‡ „‡Á‡
ËÁ „‡ÁÓ‚ÓÈ ¯‡ÔÍË, ËÎË Í Â„Ó ÒÛ˘ÂÒÚ‚ÂÌÌÓÏÛ Ó„‡Ì˘ÂÌ˲, ÂÒÎË
ÔË ˝ÚÓÏ ‰ÓÔÛÒ͇ÂÚÒfl ÓÔ‰ÂÎÂÌÌÓ ԇ‰ÂÌË Ô·ÒÚÓ‚Ó„Ó ‰‡‚ÎÂ-
ÌËfl ‚ ÌÂÙÚflÌÓÈ ˜‡ÒÚË Á‡ÎÂÊË. é‰Ì‡ÍÓ Ô‰ÓÚ‚‡ÚËÚ¸ ÔÓÎÌÓ-
ÒÚ¸˛ ÓÚ·Ó „‡Á‡ ËÁ „‡ÁÓ‚ÓÈ ¯‡ÔÍË Ô Ë ‡Á‡·ÓÚÍ ÌÂÙÚ„‡ÁÓ‚˚ı
ÏÂÒÚÓÓʉÂÌËÈ ÚÛ‰ÌÓ, Ú‡Í Í‡Í ÔË Á̇˜ËÚÂθÌÓÏ ‡ÒÔÓÒÚ‡-
ÌÂÌËË „‡ÁÓ‚ÓÈ ¯‡ÔÍË ÔÓ ÔÎÓ˘‡‰Ë ÏÂÒÚÓÓʉÂÌËfl Ó·‡ÁÛ˛ÚÒfl
„‡ÁÓ‚˚ ÍÓÌÛÒ˚. çÂÒÏÓÚfl ̇ ÔËÌflÚË ËÁ‚ÂÒÚÌ˚ı ÒÔˆˇθÌ˚ı
Ï ‰Îfl Ô‰ÓÚ‚‡˘ÂÌËfl ÔÓ ˚‚‡ „‡Á‡ ‚ ÌÂÙÚflÌ˚ ÒÍ‚‡ÊËÌ˚,
ÍÓ΢ÂÒÚ‚Ó ÓڷˇÂÏÓ„Ó „‡Á‡ ËÁ „‡ÁÓ‚ÓÈ ¯‡ÔÍË ÌÂÙÚ„‡ÁÓ‚˚ı
ÏÂÒÚÓÓʉÂÌËÈ Ó„‡Ì˘˂‡˛Ú ‚ ÓÒÌÓ‚ÌÓÏ ÔÛÚÂÏ Á̇˜ËÚÂθÌÓ„Ó
ÛÏÂ̸¯ÂÌËfl ‰Â·ËÚÓ‚ ÌÂÙÚflÌ˚ı ÒÍ‚‡ÊËÌ, Ë ÓÒÓ·ÂÌÌÓ ÒÍ‚‡ÊËÌ,
̇ıÓ‰fl˘ËıÒfl ‚·ÎËÁË „‡ÁÓÌÂÙÚflÌÓ„Ó ÍÓÌÚ‡ÍÚ‡. ìÏÂ̸¯ÂÌË ÊÂ
‰Â·ËÚÓ‚ ÌÂÙÚflÌ˚ı ÒÍ‚‡ÊËÌ, Ò Ó‰ÌÓÈ ÒÚÓÓÌ˚, Ë ÌÂÓ·ıÓ‰ËÏÓÒÚ¸
ÔÓ ˝ÍÓÌÓÏ˘ÂÒÍËÏ Ô˘ËÌ‡Ï ÔÓ‰‰ÂʇÌËfl ‰ÓÒÚ‡ÚÓ˜ÌÓ ‚˚ÒÓÍÓ„Ó
ÚÂÏÔ‡ ‡Á‡·ÓÚÍË, Ò ‰Û„ÓÈ – Ô˂ӉflÚ Í ÔÓÚ·ÌÓÒÚË ·ÛÂÌËfl
ÔÓ‚˚¯ÂÌÌÓ„Ó ˜ËÒ· ÒÍ‚‡ÊËÌ, ˜ÚÓ ÛıÛ‰¯‡ÂÚ ˝ÍÓÌÓÏ˘ÂÒÍË ÔÓ͇-
Á‡ÚÂÎË ‡Á‡·ÓÚÍË ÏÂÒÚÓÓʉÂÌËfl.
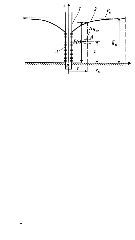
ÑÎfl ÚÓ„Ó ˜ÚÓ·˚ ÎÛ˜¯Â Ô‰ÒÚ‡‚ËÚ¸, ˜ÚÓ ‰Â·ËÚ ÌÂÙÚflÌ˚ı
ÒÍ‚‡ÊËÌ ‰ÓÎÊÂÌ ·˚Ú¸ ‰ÂÈÒÚ‚ËÚÂθÌÓ Ï‡Î˚Ï ÔÓ Ô˘Ë̠̉Ó-
ÔÛ˘ÂÌËfl ÔÓ‰Úfl„Ë‚‡ÌËfl „‡ÁÓ‚˚ı ÍÓÌÛÒÓ‚, ‡ÒÒÏÓÚËÏ ÛÔÓ˘ÂÌ-
ÌÛ˛ ÚÂÓ˲ Ó·‡ÁÓ‚‡ÌËfl „‡ÁÓ‚˚ı ÍÓÌÛÒÓ‚. ÑÓÔÛÒÚËÏ, ˜ÚÓ ÌÂÙ-
Úfl̇fl ˜‡ÒÚ¸ ÌÂÙÚ„‡ÁÓ‚Ó„Ó ÏÂÒÚÓÓʉÂÌËfl ÒÌËÁÛ Ó„‡Ì˘˂‡ÂÚÒfl
ÔÓ‰Ó¯‚ÓÈ Ô·ÒÚ‡, Ú.Â. Ì ÔÓ‰ÒÚË·ÂÚÒfl ‚Ó‰ÓÈ. èËÚÓÍ ÌÂÙÚË ‚
ÒÍ‚‡ÊËÌÛ, ‚ÒÍ˚‚¯Û˛ ÌÂÙÚflÌÛ˛ ˜‡ÒÚ¸ ÌÂÙÚ„‡ÁÓ‚Ó„Ó ÏÂÒÚÓÓÊ-
‰ÂÌËfl ÔÓ ‚˚ÒÓÚÂ
h
c
, ÓÚÒ˜ËÚ˚‚‡ÂÏÓÈ ÓÚ ÔÓ‰Ó¯‚˚ Ô·ÒÚ‡, Ô ÓËÒ-
ıÓ‰ËÚ Ò Ó·‡ÁÓ‚‡ÌËÂÏ „‡ÁÓ‚Ó„Ó ÍÓÌÛÒ‡ (ËÒ. 99). Ç˚ÒÓÚ‡ ÒÚÓη‡